Skip to main content
Light mode interface
Checkly is a Application Reliability platform that enables teams to test, monitor, and observe their web applications, APIs, and other services in a unified workflow. Built for modern development teams, Checkly uses Monitoring as Code to help define your monitoring setup in code and integrate directly into CI/CD pipelines. Rely on a single workflow to define your monitoring in code, automatically test it in preview environments and deploy with your production code. The platform combines three core reliability capabilities:

Detect

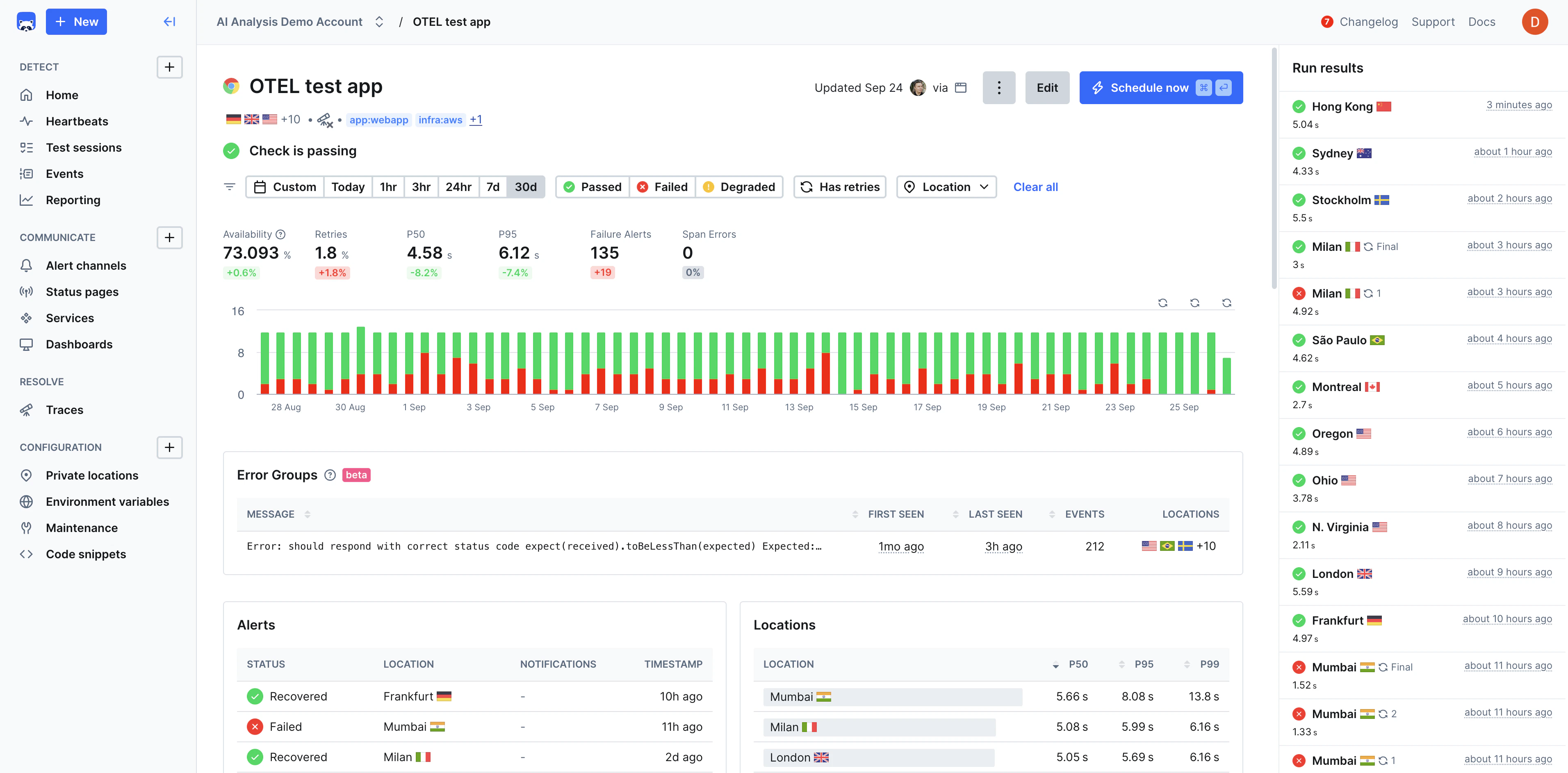
Testing, Uptime Monitoring, and Synthetic Monitoring with Playwright.

Communicate

Customizable Alerting, Dashboards, & Status Pages for clear communication.

Resolve

Distributed full-stack tracing and AI-powered incident analysis and context.

Why Checkly?

Checkly helps developers increase uptime and reliability, improve shipping velocity, and improve incident response time through a unified workflow that’s scalable, automated, and AI-ready. Teams most often choose Checkly for:

Monitoring as Code

Instead of monitoring being configured through a bulky, limited UI that is slow to keep up with the pace of development, Checkly enables engineers to build and configure their entire monitoring process with Typescript constructs.

Native end-to-end reliability with Playwright

Checkly’s browser monitoring is powered natively by Playwright, the world’s most popular open-source testing framework. It’s fast, robust, reliable, and enables engineers to easily build tests that can monitor fully replicated end-to-end scenarios.

Delightful Developer Experience

Checkly is a code-driven platform with all the constructs, APIs, and integrations that your engineering team needs to automate & program their entire observability process. The Checkly CLI manages the entire lifecycle of your monitors.

Unified Testing, Monitoring, Tracing, and Incident Management

Checkly proactively improves application reliability by unifying testing, monitoring, and observability into a single workflow using technologies like Playwright and Open Telemetry.

Reliable Functional and Performance Error Detection

Checkly accurately detects both functional and performance errors in pre-production and production environments. This helps consolidate tooling and improving the velocity of teams shipping quality features and services.

Use Cases

Validate application functionality and performance in staging environments before deployment, catching regressions early in the development cycle.Learn more
Continuously monitor critical user journeys, API endpoints, and application performance to ensure optimal user experience.Learn more
Monitor checkout flows, payment processing, and product catalog functionality to prevent revenue loss from broken user paths.Learn more
Ensure third-party integrations and internal APIs maintain expected response times and availability through automated testing.Learn more
Test applications across different environments, browsers, and devices to ensure consistent functionality and performance.Learn more
Track uptime and performance metrics to meet service level agreements and regulatory compliance requirements.Learn more

Checkly Is Best Fit For

DevOps and SRE Teams looking for programmable monitoring that integrates seamlessly with their existing infrastructure-as-code and GitOps workflows. Full-Stack Engineering Teams who want to shift monitoring left and treat monitoring as an integral part of their development process rather than an afterthought. Engineering Teams Using Modern Web Technologies who want monitoring that understands modern JavaScript frameworks, SPAs, and API-first architectures.